fa2u problém s posuvem
Tak jsem na ni vytáhl měřák, sice takový hobby lepší teď po ruce není, ale je na něm vidět jestli tam něco teče a přibližně v desítkách V kolik, v rychlosti jsem proběhl přepínač ovládací páky viz foto, když to vezmu z prava, tak v klidu, vřeteno vyplé páka posuvu v 0 tak na všech kontaktech mi svítí mařák ze je tam něco kolem těch 20V, teď vřeteno stale vyplé, páka posuvu zapla do pracovního posuvu na kterou koliv stranu, tak mi najednou na všech třech vylítne napětí na 220V, vřeteno stale vyplé páka posuvu na rychlo posuv a najednou na všech je 0V a teď když zapnu vřeteno tak ať dám jaký koliv posuv tak 0V, takže hádám že problém bude někde dál jen nevím proč se mi čas od času zapne také vřeteno, je možné že by to dělalo právě ty vadné relátka? Relé motoru vřetene funguje já má
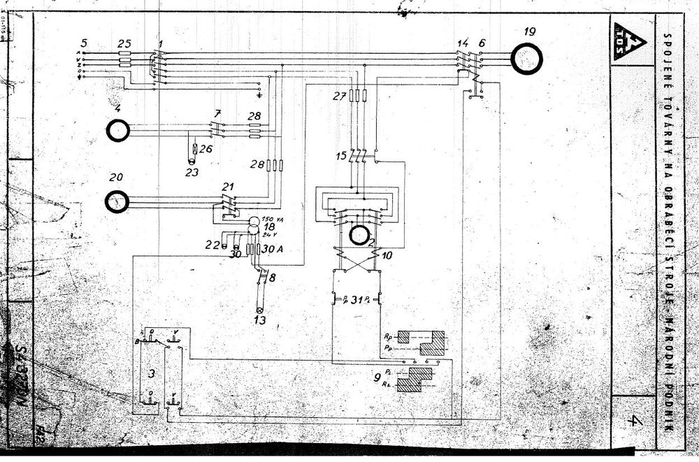
Tak máte pravdu s tým ovládacím napätím. Našiel som dokumentáciu aj s variantou 220V. Ja mám ale dve FA2U a obe majú 24V ovládanie. Zrejme to už na generálkach prerábali na 24V a niektoré verzie alebo ročníky to mali asi od výroby už na 24V, tak ako na schéme čo som sem dal. Inak nechápem. To trafo tam je tak či tak. Odber stykačov nepodstatný. Prečo to nevyužiť. Teda samozrejme ak nie je nadimenzované iba na tú žiarovku 
Co mají dělat tyhle dvě krabičky? Respektive ta spodní, rezavá.V obvodu jsou vřazené mezi přepínač (páku) posuvu a relé posuvu, mám podezření na ně, že jsou vadné. Když zmáčku relé mechanicky, případně zmáčknu ty plechové jazýčky co jsou uprostřed tady těch krabiček tak všechno jede jak má.
Lze je nějak natvrdo propojit abych si ověřil že je to opravdu jima
Lze je nějak natvrdo propojit abych si ověřil že je to opravdu jima
No to su práve tie nadprúdové ochrany motora. Tieto sú pôvodné ešte z čias Márie Terézie. Každopádne fungovať ešte môžu. Pri preťažení motora alebo výpadku jednej fázy (to mohla spôsobiť aj tá poistka) prerušia obvod na cievku stykača a všetky fázy. Preto ti to ide, ak manuálne zatlačíš na ten stykač. Pre sfunkčnenie tej ochrany ju musíš nahodiť - zatlačiť jazýček. Ten by mal zostať zaaretovaný.
Ak vypadáva stále dookola, buď bude v háji, alebo je niekde zrada.
Prepojiť sa to dá, ale urobil by som to iba núdzovo na skúšku nájsť problém. Daj nejakú lepšiu fotku. Zdá sa že tieto merajú iba 2 fázy.
Ak vypadáva stále dookola, buď bude v háji, alebo je niekde zrada.
Prepojiť sa to dá, ale urobil by som to iba núdzovo na skúšku nájsť problém. Daj nejakú lepšiu fotku. Zdá sa že tieto merajú iba 2 fázy.
Měl jsem tu spodní sundanou a střeva má úplně rozpadle, tak jazýček si dělá co chce. Jinak ano když jsem našel kabely co jdou k motoru, tak skutečně dva jdou na tuhle krabičku a pak na pojistky a jeden, třetí fáze jde rovnou na pojistku, ty červené kablíky jdou na civku relé, jasné na tvrdo to chci propojit jenom na zkoušku, ověření že je opravdu problém tady. Nějaký konkrétní tip na náhradu? Vůbec nevím podle čeho bych měl vybrat moderní alternativu. Děkuji
Buď budeš vyberať akúkoľvek nadprúdovú ochranu motora zo súčasných výrobcov, alebo pohľadáš československú náhradu za pár korún R101, R102. V dokumentácii nájdeš na aký prúd ju potrebuješ. V tomto prípade by mala byť na 1,75A. Vyrábali sa s určitým rozsahom od do. Kolieskom na vrchu potom nastavíš správnu hodnotu. Je ich plný bazoš. Budeš musieť prerobiť inštaláciu tak, aby všetky 3 fázy išli cez ňu. A rovno by som kúpil všetky a všetky vymenil. Je to potom ale na väčšiu prerábku kde by som už určite dal aj tie stykače (nenazývajú sa relé) na 24V.
- Přílohy
-
- r100.pdf
- (7.05 MiB) Staženo 391 x
Podařilo se mi vyměnit tu vadnou přepěťovou ochranu, když už jsem v tom byl vyměnil jsem i vypínač u páky posuvů. Po elektro stránce si myslím, že už je vše v pohodě, vypínač přepíná jak má, relátka také cvakají jak mají.
Jedna vada na kráse ovšem přetrvává
pracovní posuvy jedou krásně na obě strany, ale rychloposuv mi jede jenom vpravo, když zařadím do leva, tak motor posuvu sice točí, ale stul se nehne, je viděl ale že pohybový šroub má tendenci něco dělat, ale není schopný se točit. Napadla mě vadná spojka, ALE?!? Je možné že by blbla jenom na jednu stranu?
Jedna vada na kráse ovšem přetrvává
A co bys chtěl víc popsat?
Tohle je málo? Zatím jsem to nerozebíral, tak víc těžko říct co to dělá a neděláDivad píše: ↑4. 12. 2019, 6:42 Podařilo se mi vyměnit tu vadnou přepěťovou ochranu, když už jsem v tom byl vyměnil jsem i vypínač u páky posuvů. Po elektro stránce si myslím, že už je vše v pohodě, vypínač přepíná jak má, relátka také cvakají jak mají.
Jedna vada na kráse ovšem přetrvávápracovní posuvy jedou krásně na obě strany, ale rychloposuv mi jede jenom vpravo, když zařadím do leva, tak motor posuvu sice točí, ale stul se nehne, je viděl ale že pohybový šroub má tendenci něco dělat, ale není schopný se točit. Napadla mě vadná spojka, ALE?!? Je možné že by blbla jenom na jednu stranu?