Po každém čerpání z hadice všechno zteče samospádem zpět do jímky.picom píše:Nemůže kanalizace v zimě zamrznout?
Připadá mi to nějaký mělký.
Magiho výzkumný ústav
- magi
- Sponzor fora
- Příspěvky: 2741
- Registrován: 16. 10. 2006, 12:40
- Bydliště: Třebíč
- Kontaktovat uživatele:
Dle úpravy hnojiště poznáme hospodáře, dle výsledu voleb jakýchkoliv duševní úroveň voličů.
- magi
- Sponzor fora
- Příspěvky: 2741
- Registrován: 16. 10. 2006, 12:40
- Bydliště: Třebíč
- Kontaktovat uživatele:
komunální ČOV Vladislav
http://magicontrol.rajce.idnes.cz/COV_Vladislav" onclick="window.open(this.href);return false;
http://magicontrol.rajce.idnes.cz/COV_Vladislav" onclick="window.open(this.href);return false;
Dle úpravy hnojiště poznáme hospodáře, dle výsledu voleb jakýchkoliv duševní úroveň voličů.
krásný řemeslo
dotazy:
1) kapacita
2) kolik to stálo
3) jestli jsem to z fotek dobře pochopil, nádrže jsou nad strojovnou ?
pokud ano, znamená každá porucha zatopení strojovny, to mi nepřijde jako moc chytrý
i kdyby bylo spodní patro někam asi ze svahu odvodněné, přece jenom sr..... stříkající pod tlakem z prasklého svaru nejsou nic moc......
dotazy:
1) kapacita
2) kolik to stálo
3) jestli jsem to z fotek dobře pochopil, nádrže jsou nad strojovnou ?
pokud ano, znamená každá porucha zatopení strojovny, to mi nepřijde jako moc chytrý
i kdyby bylo spodní patro někam asi ze svahu odvodněné, přece jenom sr..... stříkající pod tlakem z prasklého svaru nejsou nic moc......
Obvykle se dějí věci obvyklé. Méně často se dějí věci neobvyklé a zcela vyjímečně se dějí věci vyjímečné...
Masturn 40 CNC, Hermle UWF1200H CNC a pár klasik
http://www.radialengine.cz" onclick="window.open(this.href);return false;
http://www.autopejsek.cz" onclick="window.open(this.href);return false;
Masturn 40 CNC, Hermle UWF1200H CNC a pár klasik
http://www.radialengine.cz" onclick="window.open(this.href);return false;
http://www.autopejsek.cz" onclick="window.open(this.href);return false;
- magi
- Sponzor fora
- Příspěvky: 2741
- Registrován: 16. 10. 2006, 12:40
- Bydliště: Třebíč
- Kontaktovat uživatele:
Plánovaná kapacita: 1800 EO, zatím jede pouze jedna polovina jen na volnoběh
Cenu té vladislavské akce přesně nevím, ale myslím že se blíží 200 mil.
Ano nádrže jsou pod strojovnou, druhá strojovna je mezi nádržemi (nádrže jsou v půdorysu jakoby do U).
Asi úplně ideální to není, ale vetšinou tam jsou jen výtoky do volna, vzduch a prasknout asi nemá co. Jestli nekdy něco praskne, tak bude hodně zajímavé jak to opravit.
Cenu té vladislavské akce přesně nevím, ale myslím že se blíží 200 mil.
Ano nádrže jsou pod strojovnou, druhá strojovna je mezi nádržemi (nádrže jsou v půdorysu jakoby do U).
Asi úplně ideální to není, ale vetšinou tam jsou jen výtoky do volna, vzduch a prasknout asi nemá co. Jestli nekdy něco praskne, tak bude hodně zajímavé jak to opravit.
Dle úpravy hnojiště poznáme hospodáře, dle výsledu voleb jakýchkoliv duševní úroveň voličů.
- magi
- Sponzor fora
- Příspěvky: 2741
- Registrován: 16. 10. 2006, 12:40
- Bydliště: Třebíč
- Kontaktovat uživatele:
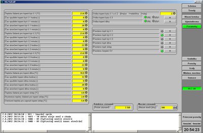
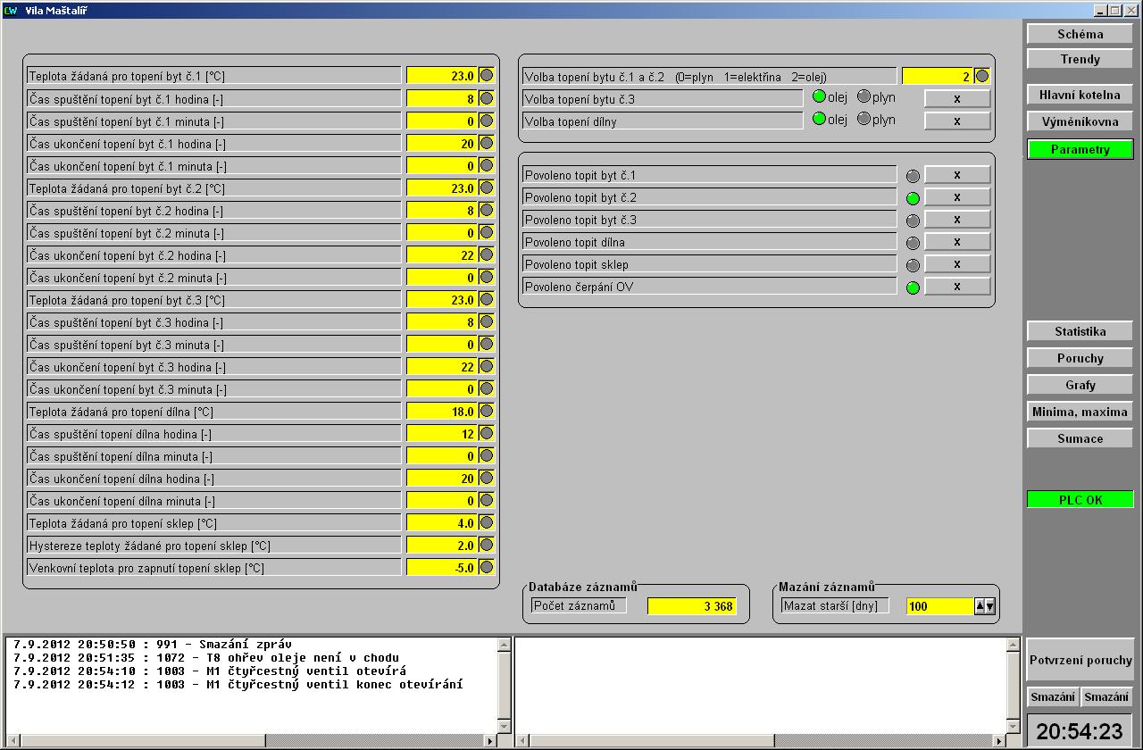
S blížícím se chladným obdobím jsem byl nucen pohnout s vizualizačním SW mého topení.
Původně to měl dělat celé programátor, ten mi ale udělal jen torzo s jedním čerpadlem a dvěma tlačítky.
Kdybych čekal na něj tak doma zmrzneme, protože ovládat to celé změtí nul a jedniček asi není úplně to pravé.
Určitě by šlo spousta věcí udělat lépe a hezčeji, ale některé věci v CW bohužel dost dobře neumím. Zatím není hotové celkové schéma, to až se budu někdy nudit.
Za ten název projektu může on a předělat to teď už jde jen velmi těžko.
Původně to měl dělat celé programátor, ten mi ale udělal jen torzo s jedním čerpadlem a dvěma tlačítky.
Kdybych čekal na něj tak doma zmrzneme, protože ovládat to celé změtí nul a jedniček asi není úplně to pravé.
Určitě by šlo spousta věcí udělat lépe a hezčeji, ale některé věci v CW bohužel dost dobře neumím. Zatím není hotové celkové schéma, to až se budu někdy nudit.
Za ten název projektu může on a předělat to teď už jde jen velmi těžko.
Dle úpravy hnojiště poznáme hospodáře, dle výsledu voleb jakýchkoliv duševní úroveň voličů.
kdo bydlí v bytě č.1, děda mráz? 
věčný rýpal,který musí mít poslední slovo, odpůrce low-cost zařízení končících v naprosté většině případů v hromadě šrotu
uživatelé hýbátek, kteří mají z mých příspěvků celoživotní trauma nechť si mé příspěvky VYPNOU
uživatelé hýbátek, kteří mají z mých příspěvků celoživotní trauma nechť si mé příspěvky VYPNOU
- magi
- Sponzor fora
- Příspěvky: 2741
- Registrován: 16. 10. 2006, 12:40
- Bydliště: Třebíč
- Kontaktovat uživatele:
RaS píše:kdo bydlí v bytě č.1, děda mráz?
Dle úpravy hnojiště poznáme hospodáře, dle výsledu voleb jakýchkoliv duševní úroveň voličů.
- magi
- Sponzor fora
- Příspěvky: 2741
- Registrován: 16. 10. 2006, 12:40
- Bydliště: Třebíč
- Kontaktovat uživatele:
a zase bude dražší teplo.....
http://www.novinky.cz/ekonomika/279629- ... drazi.html" onclick="window.open(this.href);return false;
http://www.novinky.cz/ekonomika/279629- ... drazi.html" onclick="window.open(this.href);return false;
Dle úpravy hnojiště poznáme hospodáře, dle výsledu voleb jakýchkoliv duševní úroveň voličů.