Frézka FNGJ32

Vse o konvencnich frezkach, ne o jejich prestavbe na cnc
Uživatelský avatar
Miller
Sponzor fora
Příspěvky: 1036
Registrován: 22. 8. 2009, 9:24
Bydliště: Louny

23. 8. 2020, 11:51

Alekc73 udělal první chybičku při zapojování své frézky a druhou, když se s žádostí o radu obrátil na mne. Zachraňte nás :D !

I bought a hobby machine FNGJ32 1987 release factory Zebrak in good condition. And I made an error when connecting. I got the phase mixed up with zero . Now my feeds don't work. Everything else works. Can you send me an electrical diagram of the machine? Thanks.
Mini soustruh SC-4
turnigy
Příspěvky: 1762
Registrován: 2. 9. 2018, 6:13

23. 8. 2020, 11:55

Poplietol nulák s fázou? Ako to môže niečomu vadiť?
Tos C45-2000
Uživatelský avatar
salus
Příspěvky: 1528
Registrován: 1. 9. 2013, 1:30
Bydliště: Chrudimsko

23. 8. 2020, 12:14

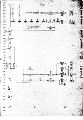
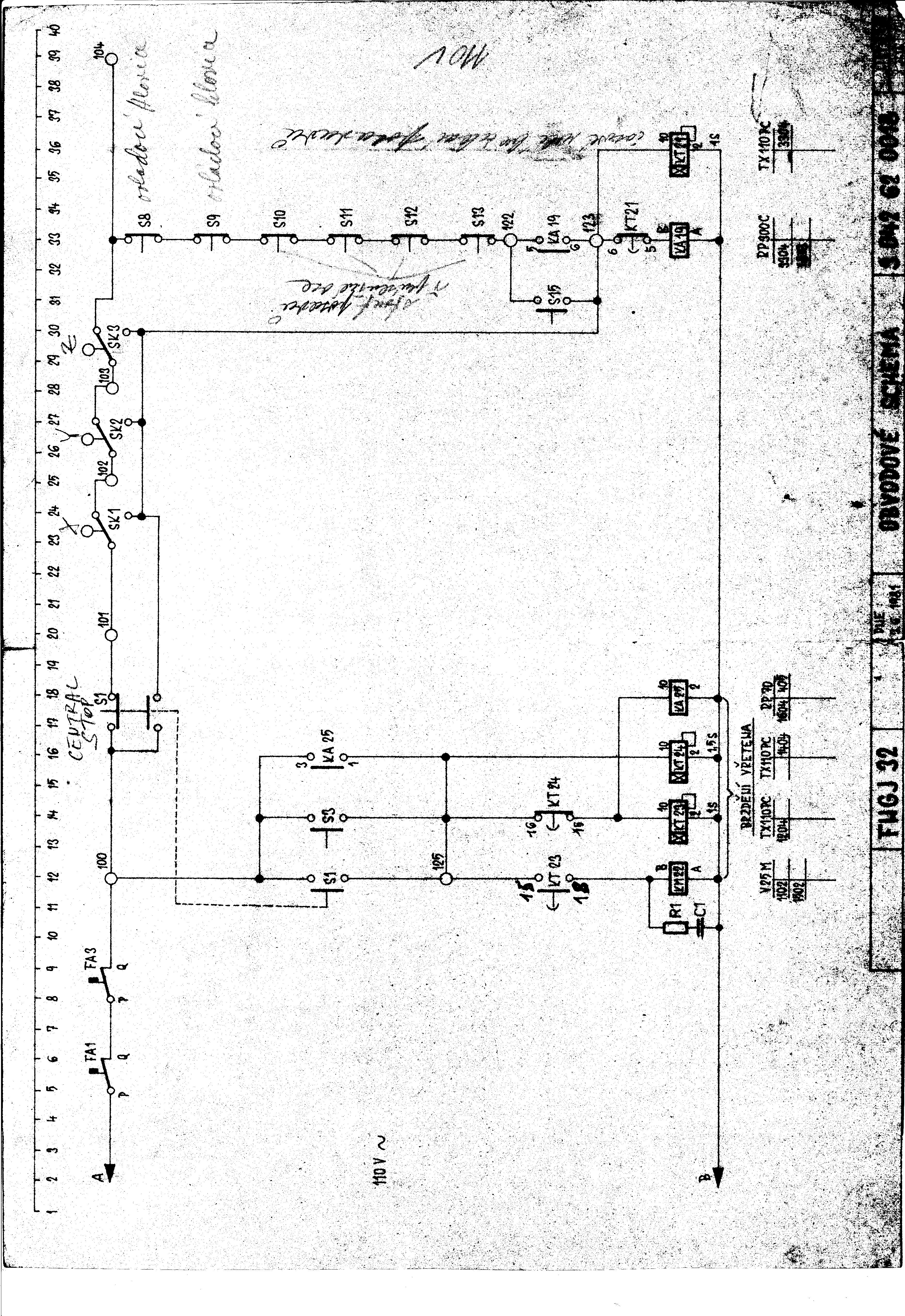
To: Turnigy, koukni na schéma zapojení a uvidíš čemu může záměna fázového vodiče s vodičem N vadit.
FNGJ32_ELE1.jpg
FNGJ32_ELE2.jpg
FNGJ32_ELE3.jpg
FNGJ32_ELE4.jpg
FNGJ32_ELE5.jpg
FNGJ32_ELE6.jpg
Soustruh: S-28 Žebrák
Stolní vrtačka: TOS V10A
Pásová pila: G5013W/400
Uživatelský avatar
Miller
Sponzor fora
Příspěvky: 1036
Registrován: 22. 8. 2009, 9:24
Bydliště: Louny

23. 8. 2020, 12:23

To je super, doufám, že to bude stačit nejen Turnigy, ale hlavně Alekc.
Mini soustruh SC-4
Alekc73
Příspěvky: 7
Registrován: 22. 8. 2020, 8:02

23. 8. 2020, 9:17

Thank you to all who responded. I will study the electrical circuit. I hope the machine starts working.
Alekc73
Příspěvky: 7
Registrován: 22. 8. 2020, 8:02

24. 8. 2020, 7:04

Podíval jsem se na elektrický obvod. Poškozeno relé kt 23. Při pádu fáze na nulu se to nemohlo poškodit, ale při přepravě stroje v dálkovém ovladači odletěly dráty a zřejmě se dostaly do fáze. Koupit takové staré relé TX110PC nebude fungovat . Budu opravovat. Ještě. Můžete také manual stroj elektronicky získat. Nepočítejte to za drzost. A pak, jak v anekdotě " ten chlap se blíží k babičce a říká, babička dát vodu k pití, a to je, že chcete, aby přespat nikde."Nejsem si jistý, že to bude dobrý překlad anekdoty.
P00817-132620.jpg
Uživatelský avatar
salus
Příspěvky: 1528
Registrován: 1. 9. 2013, 1:30
Bydliště: Chrudimsko

24. 8. 2020, 8:32

Relé se nabízí zde (The relay is offered here):
https://aukro.cz/rele-tx-110-pc-110v-st ... 6971578889

Manuál bude ke stažení zde (The manual will be available for download here): http://stachura.cz/manual.htm

I only have the drawing part, without text and I'm not sure if it's complete.
Soustruh: S-28 Žebrák
Stolní vrtačka: TOS V10A
Pásová pila: G5013W/400
Alekc73
Příspěvky: 7
Registrován: 22. 8. 2020, 8:02

24. 8. 2020, 7:50

Můžete se podívat na správně umístěné relé na předchozí fotografii. Chcete-li správně nastavit čas zpoždění na relé. V okruhu nenašel KT25. A ve stroji(na fotografii je vidět) to je.
Alekc73
Příspěvky: 7
Registrován: 22. 8. 2020, 8:02

5. 9. 2020, 11:02

I began to deal with the circuit and electrical equipment of my machine. It turned out that the above diagram does not correspond to my machine. Partially matches. It turns out that the remote control wires were broken, popped out during transportation. I can't find the right places yet because of the lack of an electrical circuit.
HellGrip
Příspěvky: 1283
Registrován: 21. 5. 2019, 10:26

5. 9. 2020, 11:03

Welcome to the machine, my friend(son) :D
Alekc73
Příspěvky: 7
Registrován: 22. 8. 2020, 8:02

8. 9. 2020, 7:36

Станок с пультом управления как на фото? Можете сделать фото проводки пульта управления станка внутри .
P00727-160858.jpg
Uživatelský avatar
salus
Příspěvky: 1528
Registrován: 1. 9. 2013, 1:30
Bydliště: Chrudimsko

11. 10. 2020, 8:33

Another variant of the FNGJ32 milling machine manual can be freely downloaded here: http://stachura.cz/manual.htm
Soustruh: S-28 Žebrák
Stolní vrtačka: TOS V10A
Pásová pila: G5013W/400
Alekc73
Příspěvky: 7
Registrován: 22. 8. 2020, 8:02

13. 10. 2020, 6:53

Díky, už jsem si stáhl a podíval se. Elektrické schéma je jiné. Tam je zastoupena soustruh s stejnosměrným motorem. Ale je popsána mechanika stroje.
Alekc73
Příspěvky: 7
Registrován: 22. 8. 2020, 8:02

26. 11. 2020, 4:08

Stroj si vydělal. Všem děkuji. Zbývá koupit pro tento stroj dlátovou hlavu.
romanf
Příspěvky: 697
Registrován: 27. 6. 2019, 10:11
Bydliště: Bratislava - okolie

18. 4. 2021, 7:24

vedel by niekto zmerať rozchod drážok stola na FNGJ32? je tam 45 alebo 50mm ?
Odpovědět

Zpět na „konvenční frézky“